Bước 1: Sau khi đăng nhập vào lms.hoclieu.vn, giáo viên chọn mục Tác vụ, sau đó chọn Báo cáo – Thống kê.

Hình 1: Màn hình Tác vụ
Báo cáo Tổng quan
Mục đích sử dụng:
- Trang Báo cáo – Tổng quan của LMS giúp giáo viên có thể nắm bắt tình hình chung của từng lớp theo thời gian cụ thể.
- Giáo viên dễ dàng theo dõi được số liệu tổng quan cho từng lớp theo các biểu đồ:
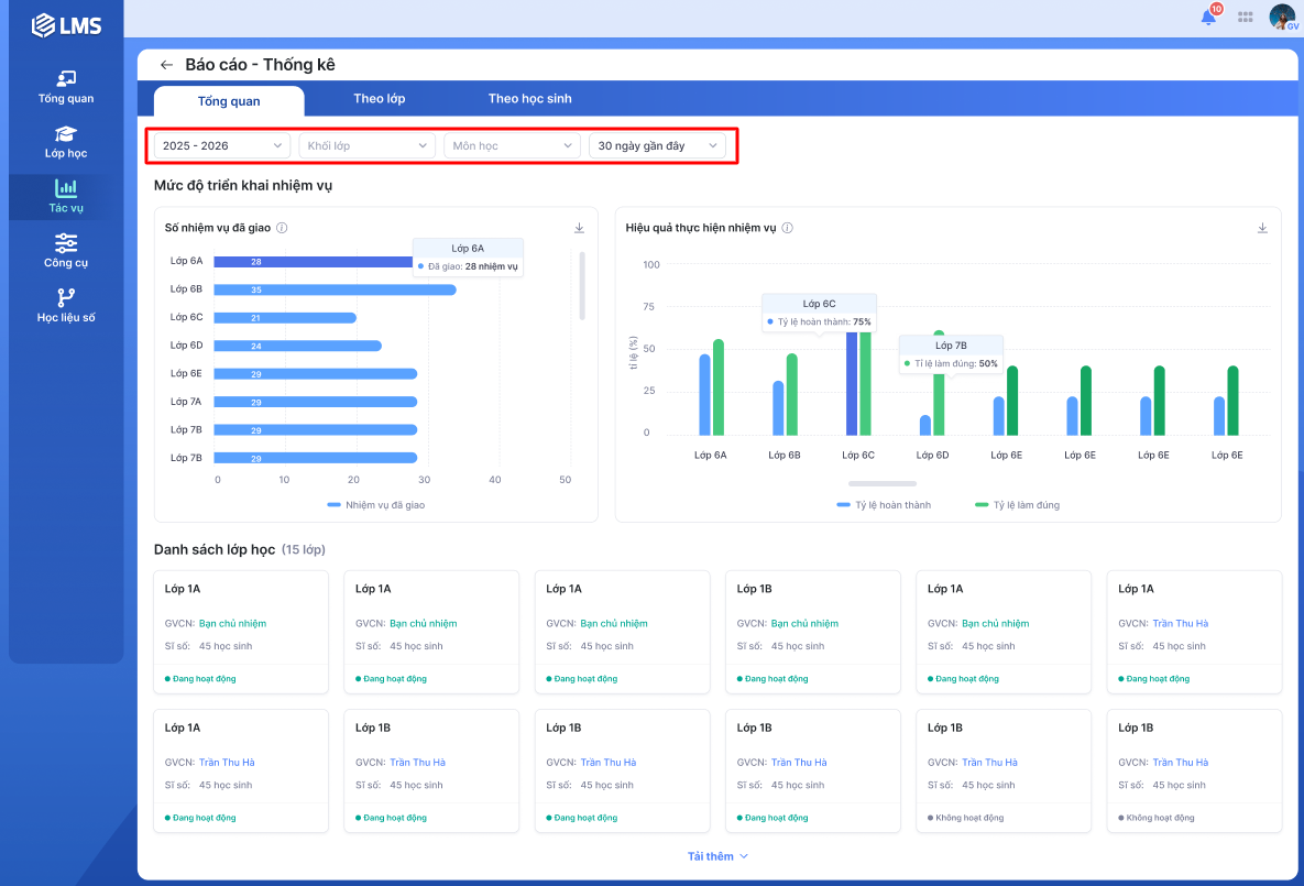
- Số nhiệm vụ đã giao (Là tổng số nhiệm vụ đã giao cho học sinh theo lớp).
- Hiệu quả thực hiện nhiệm vụ (Là tỷ lệ hoàn thành và tỷ lệ làm đúng của các nhiệm vụ theo lớp).
- Tỷ lệ hoàn thành (Thể hiện mức độ hoàn thành nhiệm vụ của học sinh trong lớp).
- Tỷ lệ làm đúng (Thể hiện mức độ trả lời trắc nghiệm chính xác của học sinh trong lớp).
Từ màn hình tổng quan các lớp: Có thể chuyển sang Báo cáo lớp học của một lớp bằng cách click vào lớp muốn xem báo cáo.
Đối tượng sử dụng:
- Giáo viên chủ nhiệm: Có thể xem các nội dung báo cáo liên quan đến toàn bộ môn học có giáo viên phụ trách của lớp.
- Giáo viên bộ môn: Có thể xem các nội dung báo cáo liên quan đến bộ môn mình được phân công giảng dạy.
Bước 1: Tại màn hình Tổng quan, giáo viên chọn Năm học, Khối lớp, Môn học, Thời gian để lọc thông tin cho báo cáo.
- Báo cáo ban đầu sẽ được hiển thị mặc định theo bộ lọc: Năm học hiện tại, 30 ngày gần đây. Tại bộ lọc trên đầu trang, giáo viên lựa chọn lọc theo các tiêu chí:
- Lọc theo năm học: Hiển thị các năm học mà giáo viên đang/đã tham gia giảng dạy.
- Lọc theo khối lớp: Hiển thị các khối lớp có lớp học mà giáo viên đang tham gia và đang hoạt động.
- Lọc theo môn: Hiển thị các môn học mà giáo viên bộ môn tham gia giảng dạy hoặc toàn bộ môn học thuộc lớp do giáo viên chủ nhiệm phụ trách.
- Lọc theo thời gian: Giáo viên có thể chọn lọc theo các mốc thời gian mặc định của hệ thống hoặc lựa chọn lọc tùy chỉnh theo thời gian mong muốn.
- Thầy/cô di chuột qua các thành phần trong biểu đồ để xem thông tin chi tiết.

Hình 1: Màn hình Tổng quan của Báo cáo – Thống kê
Bước 2: Giáo viên chọn vào từng lớp để xem chi tiết báo cáo của lớp đó.

Hình 2: Màn hình Tổng quan của Báo cáo – Thống kê
Báo cáo lớp học
Giáo viên có thể xem báo cáo lớp học bằng 2 cách:
Cách 1: Tại màn hình Tổng quan, giáo viên chọn vào từng lớp để xem chi tiết báo cáo của lớp đó.
Cách 2: Tại màn hình Theo lớp, giáo viên chọn ô Nhập tên lớp để nhập tên hoặc chọn lớp học từ danh sách.

Hình 1: Màn hình Theo lớp của Báo cáo – Thống kê
Mục đích sử dụng:
- Tính năng Báo cáo lớp học của LMS giúp giáo viên xem thông tin về lớp học giáo viên phụ trách giảng dạy một cách toàn diện và chi tiết nhất.
- Giáo viên dễ dàng theo dõi được số liệu tổng quan cho từng lớp theo các tiêu chí:
- Nhiệm vụ đã giao (Là tổng số bài tập, bài kiểm tra đã giao cho học sinh).
- Nhiệm vụ đã làm (Là tổng số nhiệm vụ học sinh đã làm).
- Tỷ lệ hoàn thành nhiệm vụ (Thể hiện mức độ hoàn thành nhiệm vụ của học sinh trong lớp).
- Tỷ lệ làm đúng (Thể hiện mức độ trả lời trắc nghiệm chính xác của học sinh trong lớp).
Bước 1: Giáo viên xem mục Nhiệm vụ đã giao, Tỷ lệ hoàn thành nhiệm vụ, Tỷ lệ làm đúng trong báo cáo. Để xem giải thích khái niệm của các thông số trên, chọn vào Hướng dẫn.

Hình 2: Màn hình Theo lớp của Báo cáo – Thống kê

Hình 3: Màn hình Giải thích các khái niệm
Bước 2: Giáo viên chọn vào từng học sinh để xem chi tiết báo cáo.

Hình 4: Màn hình Theo lớp của Báo cáo – Thống kê
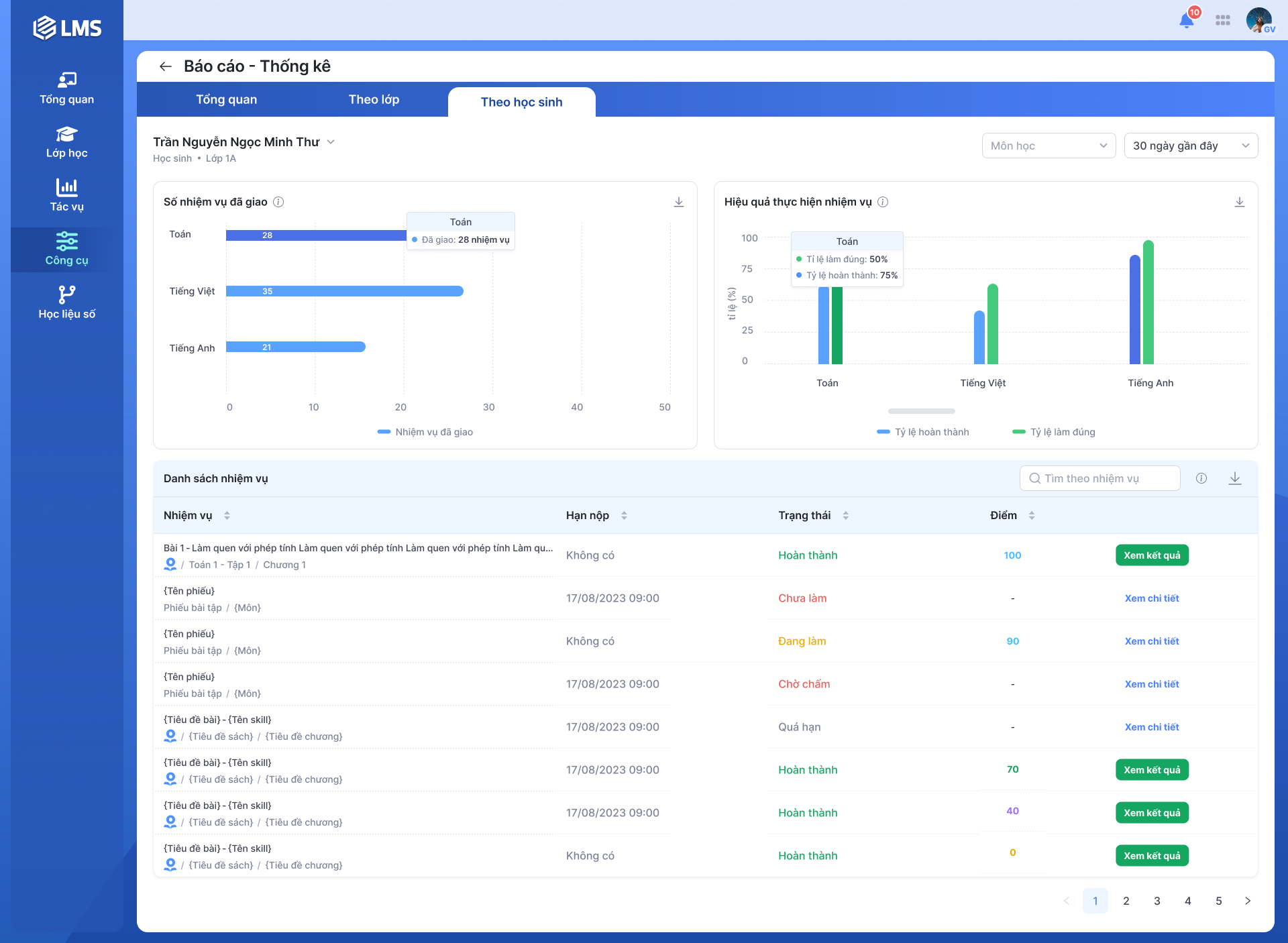
Báo cáo theo học sinh
Giáo viên có thể xem báo cáo theo từng học sinh bằng 2 cách:
Cách 1: Tại màn hình báo cáo Theo lớp, giáo viên chọn vào từng học sinh để xem chi tiết.
Cách 2: Tại màn hình Theo học sinh, giáo viên chọn ô Nhập tên học sinh để nhập tên hoặc chọn học sinh từ danh sách.

Hình 1: Màn hình Theo học sinh của Báo cáo – Thống kê
Đối với giáo viên chủ nhiệm hoặc giáo viên phụ trách nhiều bộ môn
- Thầy/cô xem biểu đồ Số nhiệm vụ đã giao, Hiệu quả thực hiện nhiệm vụ trong báo cáo.
- Số nhiệm vụ đã giao
- Hiệu quả thực hiện nhiệm vụ
- Số nhiệm vụ đã giao (Là tổng số nhiệm vụ đã giao cho học sinh theo môn).
- Hiệu quả thực hiện nhiệm vụ (Là tỷ lệ hoàn thành và tỷ lệ làm đúng của các nhiệm vụ theo môn).
- Tỷ lệ hoàn thành (Thể hiện mức độ hoàn thành nhiệm vụ của học sinh).
- Tỷ lệ làm đúng (Thể hiện mức độ trả lời trắc nghiệm chính xác của học sinh).
- Thầy/cô di chuột qua các thành phần trong biểu đồ để xem thông tin chi tiết.

Hình 2: Màn hình báo cáo của học sinh theo nhiều môn
Đối với giáo viên chỉ phụ trách một môn hoặc khi lọc theo một môn
- Thầy/cô dễ dàng theo dõi được số liệu tổng quan của học sinh theo các tiêu chí:
- Nhiệm vụ đã giao (Là tổng số bài tập, bài kiểm tra đã giao cho học sinh).
- Tỷ lệ hoàn thành nhiệm vụ (Thể hiện mức độ hoàn thành nhiệm vụ của học sinh).
- Nhiệm vụ đã hoàn thành (Là tổng số nhiệm vụ học sinh đã làm).
- Tỷ lệ làm đúng (Thể hiện mức độ trả lời trắc nghiệm chính xác của học sinh).

Hình 3: Màn hình báo cáo của học sinh theo một môn
Bước 1: Tại màn hình báo cáo, giáo viên chọn vào tên nhiệm vụ để xem thông tin chi tiết và kết quả làm bài.

Hình 4: Màn hình xem chi tiết từng nhiệm vụ
Bước 2: Giáo viên click vào số lần trong bảng Kết quả làm bài để xem chi tiết từng lượt làm bài của học sinh.

Hình 5: Màn hình xem chi tiết từng nhiệm vụ

Hình 6: Màn hình xem chi tiết kết quả làm bài của học sinh theo lượt làm